Описание #
Однажды на просторах интернета я обнаружил увлекательный проект, который стал незаменимым ежедневным компаньоном в моей жизни. Он оказался чрезвычайно полезным в моих поездках между городами и взаимодействии с различными компьютерами. Решил изучить его возможности и извлечь из него максимальную пользу.
Уникальность #
В основе сборки Freemen Mesh лежит известный файловый менеджер Total Commander, воплотившийся в уникальном онлайн-репозитории. Который превращает его в настоящий конструктор, обеспечивая возможность обновления всего в духе rolling release. Основной процесс сборки персонального Total Commander состоит в установке кубиков конструктора, которые и предлагает репозиторий, называя их - пакетами (на данный момент около 350).
Это интерактивный конструктор, который позволяет создавать собственные сборки Total Commander (пишет автор).
Сообщество #
В сети пишут, что у проекта несколько авторов, так-же сообщество принимающее не малое учавстие в жизни прокекта. Каждый может попросить в чате о исправлении какого либо бага, или добавления нового пакета.
Скачать #
Инсталляторы #
Скачать totalcmd-bootstrap.bat
Основной по мнению сообщеста консольный online установщик, он же предлагает пресеты для установки набора преднастроенных плагинов и программ. После установки Total Commander можно войти в него через меню # > Bootstrap CMD
Скачать
bootstrap-totalcmd.exe
Тестовый, тихий online инсталлятор который не задает вопросов, запустил и ждешь старта Total Commander.
Скачать Total Commander - Freemen Mesh.exe
Классический offline инсталлятор написанный на Inno Setup который содержит чистый Total Commander с надстройками автора и позволяет при наличии интернета доустановить дополнительные пакеты. К сожалению обновляется не так часто.
Дизайн #
Цветовые схемы #
Вот некоторые их них, выбрать можно в
меню # > Цветовые схемы
Шрифты #
Так-же доступен набор перднастроенных шрифтов
# > Шрифты
Иконки #
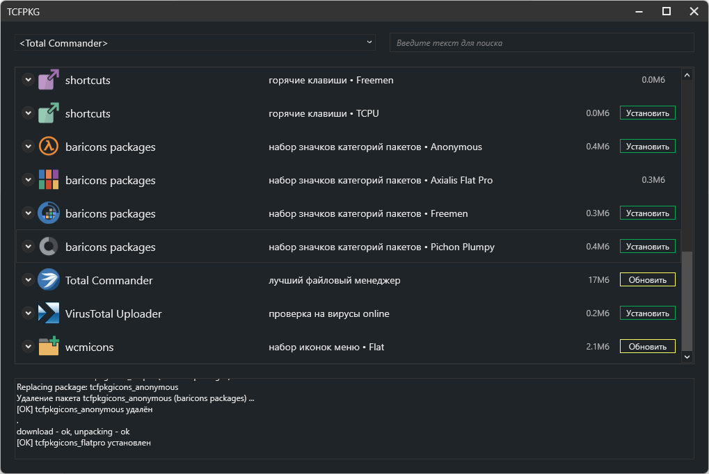
Меню '# > Репозиторий GUI раздел <Total Commander>
Набор иконок Default.bar и Vertical.bar формируется из 2х частей:
baricons main- основной набор иконок Default.bar и Vertical.barbaricons packages- набор иконок пакетов Default.bar
Компоненты #
Репозиторий #
tcfpkg.exe #
Меню # > Репозиторий CMD
Ядро проекта, консольная утилита которая ставит все пакетики и управляет ими, как я понял у нее есть и не документированные функции, например она умеет заменять символы в файлах подобно sed. Ее можно использовать с командной строки, например на Windows 7, когда ее графическая часть (tcfpkgui.exe) не может работать из-за отсутствия .net 4.x
tcfpkg -u - обновить репозиторий
tcfpkg -i <pkg> - установить пакет
tcfpkg -pi <pkg> - расширенная информация о пакете
tcfpkg -r <pkg> - удалить пакет
tcfpkg -l [filter] - список пакетов в репозитории
tcfpkg -li [filter] - список установленных пакетов
tcfpkg -lis [filter] - краткий список установленных пакетов
Так-же воспользоваться tcfpkg.exe возможно непосредственно с командной строки самого коммандера Ctrl + ↓, написав em_tcf и любые ключи tcfpkg.exe.
В данном примере мы устанавливаем пакет fsviewer по его id.
em_tcf -i fsviewer

tcfpkgui.exe #
Меню # > Репозиторий GUI
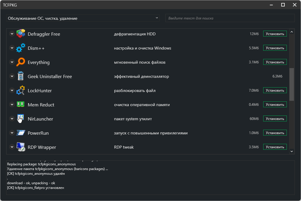
GUI для tcfpkg.exe дает возможность устанавливать/обновлять/удалять пакеты, а также управлять привязкой файловых ассоциаций.
Категории репозитария
-
Total Commander - сам файловый менеджер, наборы иконок, меню избранных каталогов, горячие клавиши
-
Плагины
- wdx - контентные
- wlx - просмотр
- wcx - архиваторные
- wfx - системные
-
Программы
- текст, заметки, программирование
- офис, pdf, документы
- графика
- мультимедиа, медиа редакторы, конвертеры, плееры, кодеки
- интернет, браузеры, почта, общение, torrents
- система, информация, тесты
- сетевые утилиты
- обслуживание ос, удаление, активация
- обслуживание hdd-ssd, files, dvd iso usb, backup
- безопасность, антивирусы
- установка, архиваторы, редакторы ресурсов
Total Commander #
Меню # > Репозиторий GUI > <Total Commander>
Это оснавной раздел содержащий пакеты надстроек ядра, наборы иконок панелей и иконок рабочей среды, избранные каталоги и горячие клавиши. Возможно создать собственные наборы и через сообщество попросить добавить их в репу. Для полноценной работы должен быть установлен хотя-бы один пакет из каждой группы:
- baricons main - основной набор иконок Default.bar и Vertical.bar
- baricons packages - набор иконок пакетов Default.bar
- dirmenu - меню избранных каталогов
- shortcuts - горячие клавиши
- iconlib - набор иконок рабочей среды
- wcmicon2 - набор иконок менюшек
F4 #
fchooser.exe #
Меню # > Настройка F4
Интересная разработка которой я не встричал больше не в одной сборке. Очень шустрая утилитка вызываемая при нажатии F4 на любом файле для его открытия в редакторе, плеере, … так-же позволяющая редактировать эти файловые ассоциации.
Удалось вычислить какие ключики она умеет принимать:
fchooser.exe /del ../Soft/inet/jopa.exe
- удалить все ассоциации с программой jopa.exe
fchooser.exe /add exe,com,txt ../Soft/inet/jopa.exe
- ассоциациировать exe,com,txt с jopa.exe
История #
Freemen Mesh #
2024 #
- 24.2.1c, 24.2.2, 24.5.1, 24.10.1
2023 #
- 23.9.2, 23.9.1, 23.8.5, 23.8.4, 23.8.3, 23.8.2, 23.8.1
2022 #
- 22.10.1, 22.9.1, 22.7.3, 22.6.2, 22.2.2, 22.2.1, 22.1.1
2021 #
- 21.8.1, 21.7.1, 21.6.2, 21.6.1
2020 #
- 20.10.1a, 20.9.1a, 20.8.10a, 20.8.9a, 20.8.8a, 20.8.7a, 20.8.6a, 20.8.4a, 20.12.1b
Freemen #
2017 #
- 17.6 Slim, 17.3 Full, 17.3.2 Slim, 17.3 Slim, 17.2 Slim, 17.1 Lite, 17.1 Full
2016 #
- 17.0 (12.2016)
notn.pack #
2011 #
- 208.9 (06.2011), 208.8 (01.2011)
2008 #
- 208.5 (19.09), 208.51.lan, 208.5.lan.exe, 208.41.lite, 208.4, (03.2008), 208.4.lan
- 208.2, 208.2.lan, 208.1.beta
2006 #
- z.108.24, z.108.21 (totalcmd 6.55 Full, 07.2026), 108.10.heavy (totalcmd 6.54a), 108.09.heavy (totalcmd 6.54a), 108.04 (totalcmd 6.54a), 108.04.light (totalcmd_6.54a, 02.2006)
2005 #
- 108.x